Ahrefs な サイト監査 2つのクロールの違いを比較する複数の方法を提供します。ページのチェック HTML またはリンクページの変更も比較する。 SERPタイトル、自然トラフィック、サイトマップ URL など。これにより、サイトの最適化の進捗状況を明確に把握し、潜在的な問題を特定するのに役立ちます。ここでは、2つのクロール結果を比較する方法を説明します。
![画像[1]-Ahrefs Site Audit クロール比較:隠れたウェブサイトの問題を素早く発見](https://www.361sale.com/wp-content/uploads/2025/09/20250905094426139-image.png)
I. サイト監査の概要における変化の比較
![画像[2]-Ahrefs Site Audit クロール比較:隠れたウェブサイトの問題を素早く発見](https://www.361sale.com/wp-content/uploads/2025/09/20250905094500639-image.png)
1.キャプチャした全データの迅速な比較
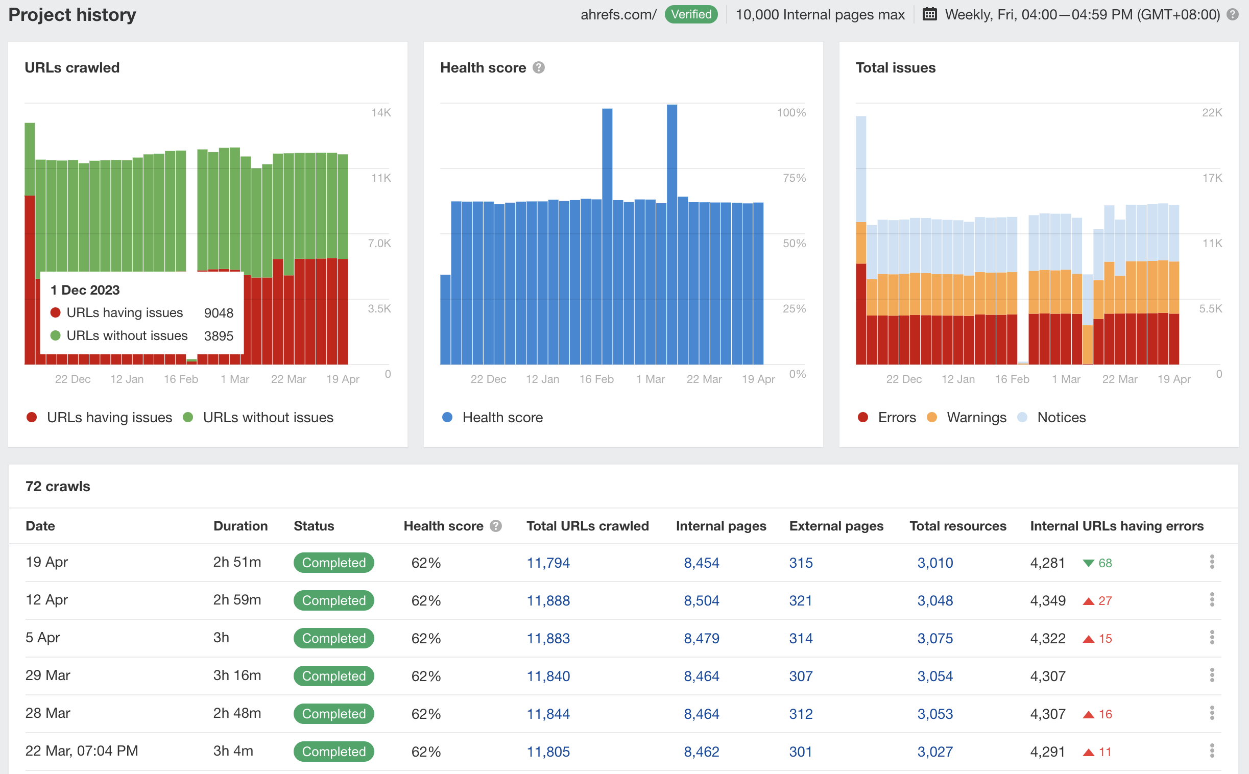
プロジェクト名をクリックすると、過去12ヶ月間の全クロールのサマリーデータを見ることができます。
- グラフや表には、健康状態のスコア、影響を受けたページ数などの中核的な指標が表示されます。
![画像[3]-Ahrefs Site Audit クロール比較:隠れたウェブサイトの問題を素早く発見](https://www.361sale.com/wp-content/uploads/2025/09/20250905094511791-image.png)
- 前回のクロールとの違いは緑と赤で示されている。
![画像[4]-Ahrefs Site Audit クロール比較:隠れたウェブサイトの問題を素早く発見](https://www.361sale.com/wp-content/uploads/2025/09/20250905094538442-image.png)
- チャートバーの上にカーソルを置くと、特定の日付と対応するデータが表示される。
![画像[5]-Ahrefs Site Audit クロール比較:隠れたウェブサイトの問題を素早く発見](https://www.361sale.com/wp-content/uploads/2025/09/20250905094543360-image.png)
2.2つのクロール比較を任意に選択する
一番上のドロップダウンオプションで、比較のために2つのグラブを自由に選んでください。
![画像[6]-Ahrefs Site Audit クロール比較:隠れたウェブサイトの問題を素早く発見](https://www.361sale.com/wp-content/uploads/2025/09/20250905094553708-image.png)
例
- 長期間コンテンツが更新されていないページを探す
- 6ヶ月間にトラフィックが大幅に減少したページを見る
- 何度修正しても直らない問題のチェック
3.過去10回のヘルススコアを見る
このシステムは、連続10回の釣果のヘルス・スコアの推移を表示し、現在の釣果は比較しやすいように目立つ色で強調表示される。
![画像[7]-Ahrefs Site Audit クロール比較:隠れたウェブサイトの問題を素早く発見](https://www.361sale.com/wp-content/uploads/2025/09/20250905094609474-image.png)
![画像[8]-Ahrefs Site Audit クロール比較:隠れたウェブサイトの問題を素早く発見](https://www.361sale.com/wp-content/uploads/2025/09/20250905094626990-image.png)
4.銘柄間のばらつき比較
入り込む 新着情報 タブでは、前回のクロールと比較して、今回のクロールで追加または増加したページ課題を、重要度順に表示することができます。
![画像[9]-Ahrefs Site Audit クロール比較:隠れたウェブサイトの問題を素早く発見](https://www.361sale.com/wp-content/uploads/2025/09/20250905094637933-image.png)
その一方でトップ このタブには、最も影響を受けたページの問題が表示されます。
打点 全問題レポート2つのグラブ間のすべての問題を完全に比較することができます。
![画像[10]-Ahrefs Site Audit クロール比較:隠れたウェブサイトの問題を素早く発見](https://www.361sale.com/wp-content/uploads/2025/09/20250905094655325-image.png)
II.恣意的な質問の変化を比較する
![画像[11]-Ahrefs Site Audit クロール比較:隠れたウェブサイトの問題を素早く発見](https://www.361sale.com/wp-content/uploads/2025/09/20250905094746256-image.png)
1.影響を受けるページ数を表示する
履歴比較グラフでは、赤い線が現在のクロールを示し、グレーの線が比較したクロールの履歴を示します。クロールの日付を切り替えることで、同じissueの経時的なパフォーマンスを確認することができます。
![画像[12]-Ahrefs Site Audit クロール比較:隠れたウェブサイトの問題をすばやく発見](https://www.361sale.com/wp-content/uploads/2025/09/20250905094759227-image.png)
ダニ 新しいハイライト 歌で応える ショー・ロスト追加されたページと消えたページを別々に見ることができる。
![画像[13]-Ahrefs Site Audit クロール比較:隠れたウェブサイトの問題を素早く発見](https://www.361sale.com/wp-content/uploads/2025/09/20250905094809314-image.png)
2.追加または削除されたページのフィルタリング
タイトルが長すぎる」を例に挙げよう:
![画像[14]-Ahrefs Site Audit クロール比較:隠れたウェブサイトの問題を素早く発見](https://www.361sale.com/wp-content/uploads/2025/09/20250905094915430-image.png)
- すべてこのクロールでまだ問題があるページ
- 新しい結果以前の問題はなく、新しい問題ページが追加された。
- 新しいこのクロールで発見された、問題のある新しいページ
- 変更なし問題は両方のクロールに存在する
- 結果から失われたもの以前にも問題はあったが、今回は修正されている。
- ロスト以前にも問題がありましたが、今回のクロールでは該当するページは見つかりませんでした。
3.自然なトラフィックの変化を素早く把握
オープン 変更を表示する レポートに表示できるスイッチナチュラルフロー項目の値の増減は、絶対値またはパーセントの表示に対応しています。
![画像[15]-Ahrefs Site Audit クロール比較:隠れたウェブサイトの問題を素早く発見](https://www.361sale.com/wp-content/uploads/2025/09/20250905094932909-image.png)
新しいグラブは緑、古いグラブは赤でハイライトされます。
![画像[16]-Ahrefs Site Audit クロール比較:隠れたウェブサイトの問題を素早く発見](https://www.361sale.com/wp-content/uploads/2025/09/20250905094945551-image.png)
あるキャプション同様の変化は、例えば、サイトマップやコンテンツなどの問題にも見られる。 SERPタイトルとキーワードランキング.
![画像[17]-Ahrefs Site Audit クロール比較:隠れたウェブサイトの問題を素早く発見](https://www.361sale.com/wp-content/uploads/2025/09/20250905094951841-image.png)
4.高度なフィルターの使用
高度なフィルターは、特定の変更をスクリーニングするのに役立ちます:
- 数値フィールド例:アクセス数、単語数、外部指揮系統体積の増減
- ブーリアンフィールド例えば、そのページがインデックス可能かどうか、サイトマップにあるかどうか。
- テキストフィールドタイトル通り、正規URLスキーマ要素の変更
![画像[18]-Ahrefs Site Audit クロール比較:隠れたウェブサイトの問題を素早く発見](https://www.361sale.com/wp-content/uploads/2025/09/20250905095007950-image.png)
![画像[19]-Ahrefs Site Audit クロール比較:隠れたウェブサイトの問題を素早く発見](https://www.361sale.com/wp-content/uploads/2025/09/20250905095014447-image.png)
III.個々のページの変更点の比較
クロールに成功した各ページ(HTTP 200)は個別に開くことができる。 URL詳細パネル次に ソースを見る::
- オリジナルを見る HTMLクローラーによってクロールされたページのHTML、レンダリングされたHTML、またはテキスト。
![画像[20]-Ahrefs Site Audit クロール比較:隠れたウェブサイトの問題を素早く発見](https://www.361sale.com/wp-content/uploads/2025/09/20250905095100526-image.png)
- 利用する 比較する ドロップダウンメニューで2つのキャプチャを比較したり、オリジナルとレンダリングバージョンを比較することができます。
![画像[21]-Ahrefs Site Audit クロール比較:隠れたウェブサイトの問題を素早く発見](https://www.361sale.com/wp-content/uploads/2025/09/20250905095111320-image.png)
- 赤は旧バージョンから削除されたコンテンツ、緑は新バージョンに追加されたコンテンツ
![画像[22]-Ahrefs Site Audit クロール比較:隠れたウェブサイトの問題を素早く発見](https://www.361sale.com/wp-content/uploads/2025/09/20250905095203964-image.png)
このアプローチは分析に適している:
- ページ内容の変更がランキングやアクセス結果に与える影響
- 依存 ジャバスクリプト 表示のためにレンダリングされるコンテンツまたはリンク
IV.応用シナリオ
- 最適化の進捗管理変化が健康と交通の向上につながったかどうかを評価する。
- 潜在的な問題の特定追加されたページや技術的な問題を素早く見つけることができます。
- コンテンツ更新チェックページ変更が検索パフォーマンスに与える影響の検証
- 競合クロールの比較競合他社のウェブサイトをモニターしていれば、その修正によってもたらされた変化を分析することもできる。
概要
レバレッジ Ahrefs な サイト監査 つかみ比べ機能技術的な指標、コンテンツの更新、トラフィックの変化からキーワードランキングまで、サイトのパフォーマンスを追跡することができます。最適化の効果検証やトラブルシューティングなど、サイト管理やSEO対策において非常に重要なツールです。
| お問い合わせ | |
|---|---|
| チュートリアルが読めない?無料でお答えします!個人サイト、中小企業サイトのための無料ヘルプ! |
カスタマーサービス WeChat
|
| ① 電話:020-2206-9892 | |
| ② QQ咨询:1025174874 | |
| 三 Eメール:info@361sale.com | |
| ④ 勤務時間: 月~金、9:30~18:30、祝日休み | |
この記事へのリンクhttps://www.361sale.com/ja/75933この記事は著作権で保護されており、必ず帰属表示を付けて複製してください。






















![絵文字[dabing]-Photonflux.com|プロのワードプレス修理サービス、ワールドワイド、迅速対応](https://www.361sale.com/wp-content/themes/zibll/img/smilies/dabing.gif)
![表情[fendou]-光子波动网 | 専門WordPress修復サービス、全世界対応、迅速対応](https://www.361sale.com/wp-content/themes/zibll/img/smilies/fendou.gif)

コメントなし