AhrefsIt is a widely used tool in the SEO field that helps webmasters, SEO experts and content creators toEvaluating the weight of a website.. It provides an in-depth analysis about the SEO health of your website through several data metrics. In this post, we'll detail how to perform a weight query with Ahrefs so you can understand how your website is performing in search engines and make optimization adjustments.
![Image [1]- How to Use Ahrefs Tool for Website Weighting and Optimization](https://www.361sale.com/wp-content/uploads/2025/06/20250619112742786-image.png)
What is website weighting?
Website weightIt is the search engine's assessment of a website's trust and influence. Websites with a high weight usually get better rankings in search engines, which leads to more traffic.Ahrefs measures the weight of a website by the following two main metrics:
- Domain Rating (DR): Measurement of the weight of an entire website, based on the quality and quantity of external links.
- URL Rating (UR): Measure the weight of an individual page and assess the quality and influence of external links to that page.
1: Register and login to Ahrefs
First, you need to sign up for an Ahrefs account andChoose the right package. Once logged in, you will be in the main panel of Ahrefs, ready to perform a weight query.
![Image [2] - How to use Ahrefs tool for website weighting and optimization](https://www.361sale.com/wp-content/uploads/2025/06/20250619140058955-image.png)
2: Go to Site Explorer tool
One of the core tools of Ahrefs isSite ExplorerIt is used to query the various SEO data of the website. The steps are as follows:
- After logging into the Ahrefs backend, clickSite ExplorerThe
- Enter the domain name of the website you want to look up (e.g. www.example.com) or the URL of the specific page.
- strike (on the keyboard)look for sth., Ahrefs will display detailed data about the site or page.
![Image [3] - How to use Ahrefs tool for website weighting and optimization](https://www.361sale.com/wp-content/uploads/2025/06/20250619182028450-image.png)
3: View Domain Rating (DR)
Domain Rating (DR)represent the wholeWeight of the website, a higher score indicates that the site has more trust and influence in the search engines. You can view the DR score at the top of the Site Explorer page.
- DR scores range from 0-100The
- Sites with high DRTypically have more external links, stronger SEO performance, and are more likely to rank higher in search engines.
![Image [4] - How to use Ahrefs tool for website weighting and optimization](https://www.361sale.com/wp-content/uploads/2025/06/20250619182634904-image.png)
4: View URL Rating (UR)
URL Rating (UR) is a metric used to measure the weight of individual pages. Unlike DR, UR evaluates weights at the page level, not the entire site.
- On the Site Explorer page, click the "Pages" option in the left menu.
- Select the specific page you are interested in to see the UR rating for that page.
- Pages with high UR usually rank better in search engines because they have more quality backlinks.
![Image [5] - How to use Ahrefs tool for website weighting and optimization](https://www.361sale.com/wp-content/uploads/2025/06/20250619182603206-image.png)
5: Analyzing Backlinks
backlinkIt is an important factor that affects the weight of a website.Ahrefs provides detailed information about backlinks:
- In Site Explorer, clickbacklinktab to see all the external links pointing to that site or page.
- You can view the source, anchor text and quality of each backlink.
- High-quality backlinks can significantly increase the weight of a website or page and help boost theInternet search engineRanking.
![Image [6] - How to use Ahrefs tool for website weighting and optimization](https://www.361sale.com/wp-content/uploads/2025/06/20250619183121776-image.png)
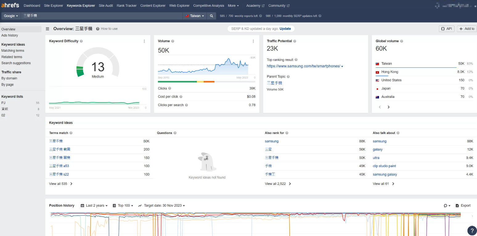
6: Check out organic traffic and ranking keywords
Learn about the website'sorganic flowrespond in singingRanking Keywordsis a critical step in evaluating SEO performance. With this data, you can get an idea of how your website is actually performing in terms of traffic in the search engines and which keywords are driving traffic to you.
- In Site Explorer, click on the Keywords tab.
- Check out the traffic trends, traffic sources and keywords for which the site is ranking.
![Image [7] - How to use Ahrefs tool for website weighting and optimization](https://www.361sale.com/wp-content/uploads/2025/06/20250619144830690-image.png)
- This data helps you evaluate the SEO effectiveness of your website and further optimize the content and structure of your website.
7. Research competitors' keyword strategies
- Use Keywords Explorer to see your competitors' main keywords and their rankings.
- Analyze the search volume, difficulty and click-through rate for these keywords.
![Image [8] - How to use Ahrefs tool for website weighting and optimization](https://www.361sale.com/wp-content/uploads/2025/06/20250619150637422-image.png)
Analyzing competitors' backlinks::
- View Competitor's Total backlinkNumber and reference network domain.
- analysis of thesebacklinkThe quality of the link, including the authority and relevance of the linked site.
![Image [9]- How to use Ahrefs tool for website weighting and optimization](https://www.361sale.com/wp-content/uploads/2025/06/20250619150616215-image.png)
8. Setting up Site Audit
Launch Site Audit, which automatically crawls the site and analyzes it for various SEO factors.
First, select Site Audit in ahrefs and enter the site URL.
Make relevant settings, including crawl speed, excluded URL patterns, and so on.
![Image [10]- How to use Ahrefs tool for website weighting and optimization](https://www.361sale.com/wp-content/uploads/2025/06/20250619150702779-image.png)
9. Rank Tracker :
Rank Tracker Tool is used to track changes in the rankings of selected keywords in search engines. Users can set up a series of target keywords and this tool provides regular ranking reports showing the progress and changing trends of keyword rankings. Tracking keyword rankings is an important metric for performing SEO and making timely adjustments to your optimization plan.
![Image [11]- How to use Ahrefs tool for website weighting and optimization](https://www.361sale.com/wp-content/uploads/2025/06/20250619151135152-image.png)
summarize
A weighting query with Ahrefs provides a comprehensive view of a website'sSEO performanceand room for improvement. By looking at key data such as DR, UR, backlinks, organic traffic, etc., you can assess the weight of your website and develop an optimization strategy. Regular weighting queries and analysis with the Ahrefs tool can also improve your website's performance in search engines.
Link to this article:https://www.361sale.com/en/60924The article is copyrighted and must be reproduced with attribution.





















![Emoji[wozuimei]-Photonflux.com | Professional WordPress repair service, worldwide, rapid response](https://www.361sale.com/wp-content/themes/zibll/img/smilies/wozuimei.gif)
![Emoticon[baoquan] - Photon Wave Network | Professional WordPress Repair Services, Worldwide Coverage, Rapid Response](https://www.361sale.com/wp-content/themes/zibll/img/smilies/baoquan.gif)

No comments